1.质量预控方案的内容主要包括:工序(过程)名称、可能出现的质量问题、提出的质量预控措施三部分。
2.材料代用属于小型设计变更。由项目部提出设计变更申请单,经项目部技术管理部门审核,由现场设计、建设(监理)单位代表签字同意后生效。
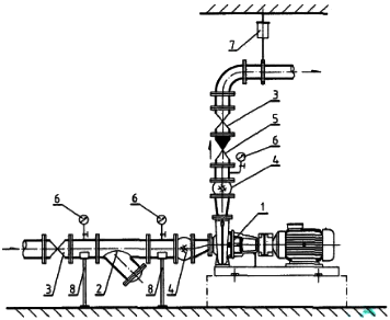
3.问题:
①水泵吸水口金属软管安装错误;
②水泵出水口压力表的旋塞阀安装在表弯下方错误;
③水泵出水口橡胶软管和变径管安装位置错误;
④水泵出口未安装止回阀错误;
⑤水泵设备未设置减振器错误。
改正:
①水泵吸水口金属软管改为橡胶软管(可曲挠橡胶接头);
②水泵出水口压力表的旋塞阀安装位置改为压力表弯上方;
③水泵出水口橡胶软管和变径管调换安装位置;
④水泵出口管道安装止回阀;
⑤水泵及电动机位置按设计要求加装减振器。
补充:离心泵安装示意图

1.水泵(包括电机)
2.Y型过滤器
3.阀门
4.柔性接管
5.止回阀
6.压力表
7.弹簧吊架
8.弹性托架
4.验收内容应包括品种、规格、型号、质量、数量、证件等;
15CrMo材质钢管应采用光谱分析或其他方法对材质进行复查,并做好标识。